Structured Data
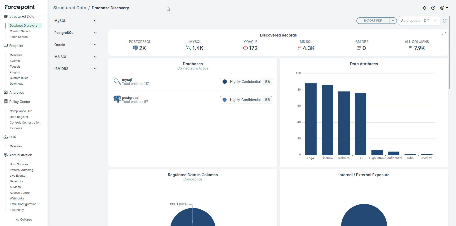
Structured data is data organized in rows and columns in a relational database (e.g. MySQL, PostgreSQL, Oracle,MS SQL, IBM DB2).
Structured data support in Forcepoint DSPM extends data security posture management beyond unstructured environments, enabling organizations to discover, classify, and protect sensitive data residing in structured repositories such as databases, data warehouses, and cloud-native storage services.
It allows to automatically identify sensitive data (e.g., PII, PHI, financial data) across databases. Displays relationship visualization by searching structured data schema, table, columns with primary key/foreign key relation.
Note: In the current release discovery and classification for ODBC connector (MS SQL, PostgreSQL, MySQL, IBM DB2, Oracle) are available. In future releases, support for other database connectors
will be added.
