Database Discovery
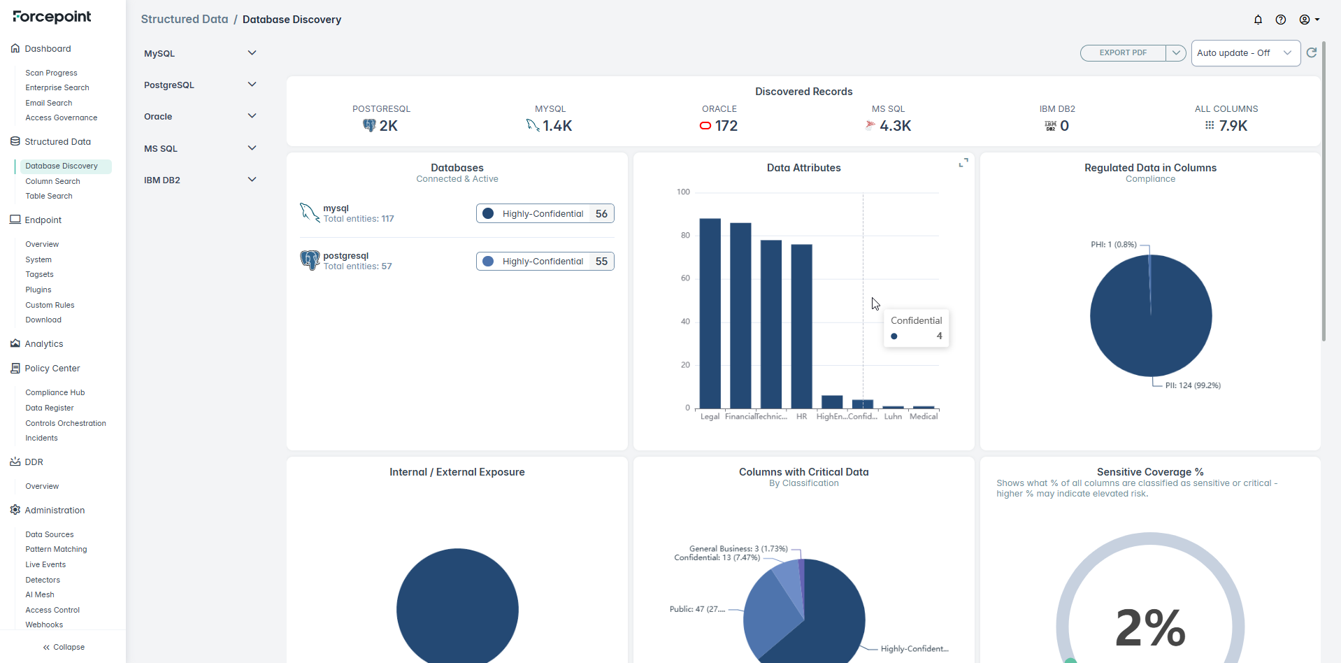
Displays the schema information for the structured database instances that have been scanned. For example, the following shows a schema view from a configured MySQL database.

Displays the schema information for the structured database instances that have been scanned. For example, the following shows a schema view from a configured MySQL database.
